国五发动机后处理讲解
众所周知,锡柴国五发动机主要采用两种路线,一种是DPF技术路线,可以有效减少污染,实现零氨排放。一种是SCR技术路线,可以将NOx控制在限值内,排放满足法规要求。但依然有很多老司机对于国五发动机的后处理使用与维护不是很了解,今天,锡柴君就为大家带来这两种技术路线的国五发动机后处理使用与维护,大家拿出小本本记好哦!
DPF国五发动机
后处理使用与维护
DPF后处理系统技术路线:
DPF后处理系统:先通过“机内净化”把NOx降到排放限值2.0g/kW.h以下,后采用DPF把PM处理至限值内。
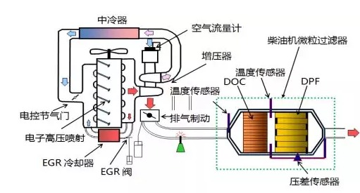
DPF后处理系统原理图:
DPF后处理系统优点:
①NOx机内达标,PM机外捕集,捕集率非常高;
②无需添加尿素,使用成本低,便捷性好,后处理系统占用空间小;
③无尿素结晶风险,后处理维护少,终生仅需一两次的DPF清灰处理;
④国六技术,国五应用,能满足京五排放法规要求。
DPF后处理系统使用与维护事项:
1)不合规油品会导致DPF中毒及再生故障,用户使用中确保添加国五燃油。发动机使用满足要求的机油(CJ-4级及以上)和冷却液;
2)发动机控制系统判断需要再生时,会自动启动再生程序,同时发动机怠速上升至1000 r/min,用以提醒用户DPF已经进入再生状态;
3)当发动机怠速转速长期(一周以上)在1000r/min,或使用中发现车辆动力明显减弱,请及时联系锡柴服务站人员处理;
4)约10万公里需要对DPF进行一次清灰处理(CJ-4机油及10ppm以下燃油);若机油等级较低(CI-4),则清灰里程相应会缩短(5万公里)。
2 SCR国五发动机
后处理使用与维护
SCR国五发动机技术路线:
SCR后处理系统:先通过“机内净化”把PM降到排放限值0.02g/kW · h以下,CO、HC也相应降到限值以内,但由于高温高压的燃烧环境,NOx会升高到9g/kW · h以内,再通过SCR后处理降低NOx至限值内(2.0g/Kw.h),NOx转换效率达到80%以上。
SCR后处理系统原理图:
SCR后处理系统优点:
①对机油要求不高,节省使用成本;
②SCR耐久性通常较好,不需拆卸清灰;
使用与维护事项:
1)SCR后处理器应按照规定使用国Ⅴ燃油;
2)定期添加尿素(DIN70070标准饱和尿素水溶液)。
